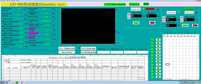
一、測試參數 1、輸入轉速; 2、輸出轉速; 3、輸出扭矩 4、輸出功率; 5、溫度; 6、壓力; 7、流量 二、設備組成(節能型變速箱試驗臺)
序號 |
型號 |
性能參數 |
|
1 |
變頻控制柜 |
ABB變頻器 額定功率:250KW 額定電流:430A 額定電壓:380V |
|
2 |
驅動電機 |
額定功率:250KW 額定轉速:1500r/min 最高轉速:3000r/min |
|
3 |
計算機控制系統 |
研華610工業計算機 23寸液晶顯示器 HP1008激光打印機 數據采集單元 測控軟件 琴臺式操作臺 通過控制變頻器來改變驅動電機轉速 數據采集溫度、壓力、流量、轉速 數據記錄保存打印 溫度傳感器3個 壓力傳感器3個 流量傳感器1個 轉速扭矩傳感器1個 |
|
4 |
大扭矩負載電機
|
大扭矩負載電機 額定功率:250KW 額定轉速:750r/min 額定加載扭矩:3180Nm 最高轉速:2250r/min |
|
5 |
負載電機控制柜 |
ABB變頻器 額定功率:250KW 額定電流:430A 額定電壓:380V |
|
6 |
加載端扭矩傳感器 |
量程3000Nm |
|
7 |
電纜線 |
電機至控制柜 長度15米 |
|
8 |
鑄鐵平臺 |
|
|
9 |
驅動電機墊高件 |
|
|
10 |
加載電機墊高件 |
|
|
11 |
扭矩傳感器墊高件 |
|
|
12 |
彈性聯軸器 |
|
|
13 |
現場調試 |
|
備注:具體電機參數按照用戶要求
三、系統圖
- 變頻電機連接變速箱輸入端
- 變速箱輸出端連接扭矩傳感器
- 扭矩傳感器連接大扭矩負載電機
- 計算機測控系統采集溫度、壓力、
 流量、轉速、扭矩信號,控制變頻電機轉速值,控制負載電機加載扭矩值
四、 需方準備工作(也可由供方制作完成): 1、變速箱控制系統、潤滑系統,保證變速箱正常運行。 2、變速箱安裝固定連接(需方先把變速箱固定在安裝夾具上,再吊入試驗臺架。 為滿足被試件不同型號的試驗要求,考慮設計一個被試件安裝支架,變速箱安裝支架用于定位并夾緊變速箱,其中心高度與輸入軸驅動單元的中心高度一致。 由于變速箱要在高轉速、大扭矩工況下進行試驗,設計時必須考慮支架的機械強度,和抗振性能,變速箱安裝支架采用鑄鋼結構。 由于被試變速箱的型號不同,其安裝尺寸、中心高度也不盡相同,如采用多個安裝支架顯然不經濟,可以采用將變速箱預先安裝在一塊過渡板上,然后再將變速箱連同過渡板一起安裝在支架上的方案。 這樣不同型號的變速箱各設計一個對應的過渡板,更換變速箱時只要更換過渡板就能進行試驗,不用調節系統的其他部分)
五、 變速箱試驗臺布局圖



驅動電機---變速箱----軸承座------扭矩傳感器------加載電機

測功機---萬向聯軸器---變速箱---發動機

|